公告 > 升级公告 > “歪猫助手”接入多种AI工具+智能拓客上线“全球展会”数据
“歪猫助手”接入多种AI工具+智能拓客上线“全球展会”数据
日期:2025-03-07 浏览次数:441

一、歪猫助手接入DeepSeek、Kimi、豆包等国内领先、活跃的AI工具。

为了给用户提供更强大、智能的人工智能助手,“歪猫助手”在原来GPT-4的基础上,同时增加DeepSeek、kimi和豆包,为用户提供多元的AI工具,支持用户自行选择,助力用户在平台上更高效、更便捷的使用,成为用户不可缺少的“外贸助手”。如下图所示:

二、智能拓客全球企业库新增“全球展会数据”

1.全球展会数据:覆盖全行业国际展会的海外参展企业、国际买手的详细资料,帮助用户直接获取国际展会上的客户资源而实现智能营销。如下图所示:

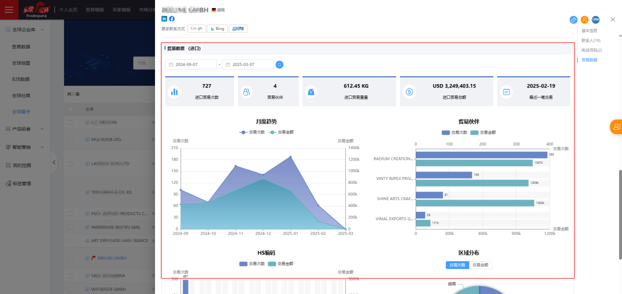
2.在搜索结果列表中,除了可以看到企业的基本信息外,我们也可以点击小箭头,查看更多企业信息。如下图所示:

3.展会搜索的企业也可以加入拓客、挖掘,查看更多企业信息,如下图所示:

至此,外贸公社集合全球进出口贸易数据、航运物流数据,覆盖全球256个国家和地区的贸易以及买家资源,为用户构建全球贸易的数据中心。同时在此数据上,集成国际七大主流社媒平台的数据,三大主流国际地图的数据,以及国际主流搜索引擎、各国知名B2B平台和黄页、各行业国际展会的数据,为用户构建多元化营销通道,提供邮件、电话、WhatsApp等多渠道触达客户,并实现以企业为中心的全景贸易画像和信息背调,成为外贸企业拓展国际市场重要的数据工具和营销工具。


最新公告
© 外贸公社 版权所有 沪公网安备 31011502020008号 沪ICP备06048125号-10