公告 > 升级公告 > 智驱增长,数领新程 | 外贸公社 V10.0预售开启!
智驱增长,数领新程 | 外贸公社 V10.0预售开启!
日期:2025-08-14 浏览次数:663

本次升级围绕 “系统焕新、AI 赋能、市场洞察、智能营销、”四大核心,打造更智能的外贸全链路服务体系,为您的全球业务布局注入新动能!

一、系统界面全新升级

系统风格改版,导航入口集结,焕然一新的视觉体验,导航入口集结,导航分为:个人主页、贸易情报、无界搜、智能营销、业务管理、AI Tradesparq六个模块。

新版系统的导航功能更聚合、交互更简化、场景更闭环,用户在正确的场景里,用最短的路径,实现最大的业务价值。

二、AI 赋能:AI技术跃迁,AI大模型全面优化,深度融入多个应用场景

(1)产品/HS编码匹配AI搜索拓展词:业务员不会拓展关键词,没有搜索思路,AI搜索拓展词智能补全,自动生成同义产品关键词、HS编码关键词、行业关键词等,帮助客户扩大搜索基数,获取更多咨询,商机挖掘更智能。

(2)AI分析:深度解读企业画像与贸易数据详析,精准提炼核心趋势(如进出口业务、年度及月度贸易趋势、主要贸易对手与合作关系等),提供总体评价与市场地位的评估建议。

(3)AI工具:外贸邮件、社媒文案、AI翻译,仅仅几秒就能生成,大大提升您的工作效率!无论是专业、高质量的外贸邮件;还是能记住各大社媒平台调性和用户偏好的社媒文案,AI工具无疑是您在开发外贸业务的小能手。

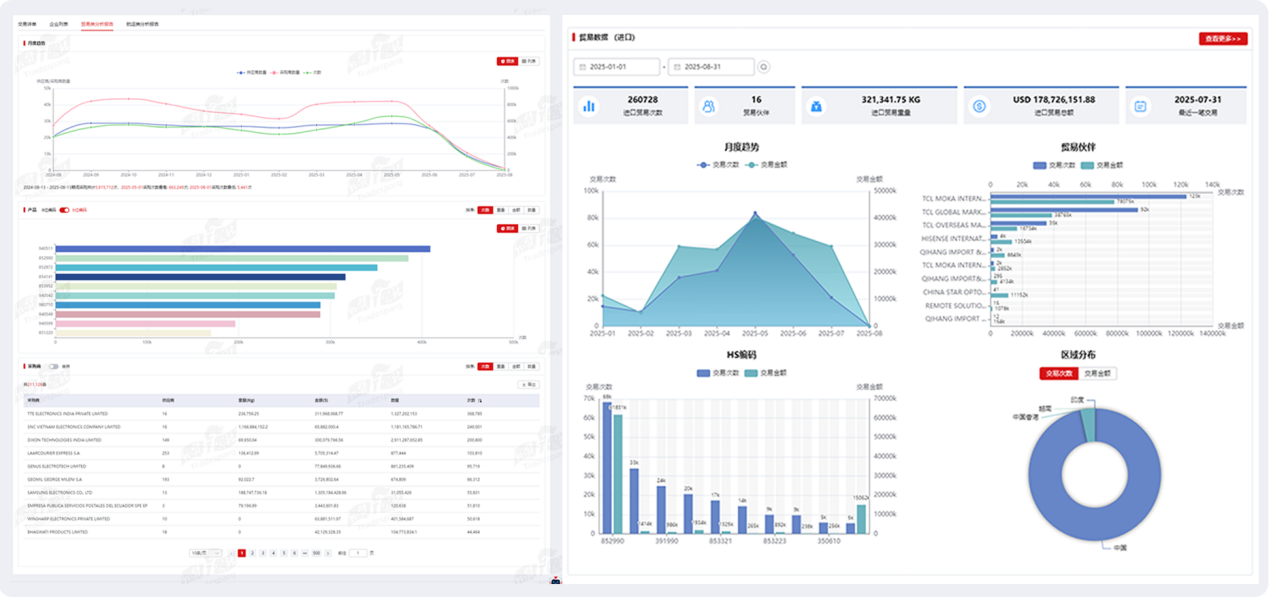
三、市场洞察——多维透视展现,直观分析企业数据

(1)新增全球贸易

全球贸易分析:覆盖全球200个国家和地区的进出口贸易统计,构建全球贸易的商机雷达,精准锁定市场、定价与风险,科学把控产业链全球布局,外贸决策一步到位。

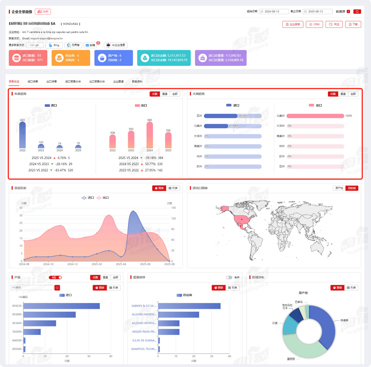
(2)企业全景画像【贸易总览】新增年度趋势和大洲趋势

年度趋势帮企业把握“时间节奏”,大洲趋势帮企业优化“空间布局”。两者结合,能让外贸企业从“被动跟风”转向“主动布局”,在市场波动中找到稳增长的破局点。

(3)企业图谱新增供应链穿透

通过数据关联与可视化技术,追踪企业在供应链中的“一级→二级→三级”三层关系,把供应链变成战略资产,从零散的交易关系,升级为可洞察、可调控、可博弈的数据体系,让企业在复杂市场中掌握主动权。

四、智能营销

(1)新增推荐营销

通过设定“主营产品+HS编码+国家/地区”精准圈定目标:只筛选采购过同类产品或近期有采购意向的企业,告别“广撒网”。

(2)我的挖掘【双向通】功能上线

数据流转更自由,「批量导入 + 一键导出」双向赋能,营销跟进更高效。

本次界面升级不仅是视觉与交互的优化,更是“数据 - 场景 - 业务”的深度融合。通过专业视觉体系、高效交互设计、精准布局逻辑,助力外贸企业在复杂市场中“更快发现机会,更准把控风险”,实现从“数据查看”到“决策驱动”的跃迁。

我们以 “让外贸更简单” 为初心,持续深耕产品能力。欢迎您抢先体验,外贸公社V10.0,解锁外贸增长新引擎!



最新公告
© 外贸公社 版权所有 沪公网安备 31011502020008号 沪ICP备06048125号-10